Процессинг в Украине и почему НБУ фиксирует рост операций неразводных дропов
можно ли работать неразводным дропом на западенщине прямо сейчас
можно ли работать неразводным дропом на западенщине прямо сейчас
трейдер смог уехать в Калмыкию к родственникам после выхода из темы, но это ему не сильно помогло
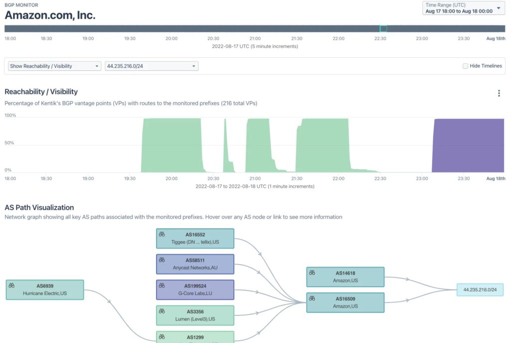
Amazon ağ mühendislerinin üç saatlik hareketsizliğinin kripto para sahiplerine nasıl 235.000 dolara mal olduğundan bahsedelim. Amazon yakın zamanda bulut hizmetleri sağlamak için kullandığı IP adreslerinin kontrolünü kaybetti ve telekomünikasyon mühendislerinin ağın kontrolünü yeniden ele geçirmesi üç saatten fazla sürdü. Bu hata, bilinmeyen bir tarafın kullanıcılardan 235.000 dolar değerindeki kripto para birimini çalmasına izin verdi. Bilinmeyen … Read more
большинство тимлидов процессинга — это «уличная шпана», они используют для скама процессинга и точек обмена токены площадок, полученные ими через десятые руки друзей и подруг